Czy w sobotę gdzieś będzie słychać strzały? Mamy nadzieję, że tak, bo nasze typy bukmacherskie opierają się na tych właśnie zakładach. Dziś analizujemy dwa ciekawe spotkania w Serie A i Bundeslidze, w których wyczuwamy potencjał na pokrycie linii proponowanych przez bukmacherów. Które spotkania wybieramy? Sprawdźcie.
Typy bukmacherskie: sobota 10.01.2026
W ten weekend angielska Premier League ma przerwę, ale może to i dobrze – środek tygodnia nie był udany i chętni zerkniemy co piszczy w innych rozgrywkach. Na tapet bierzemy dwa sobotnie hity w Como i Leverkusen, gdzie szukamy zakładów na strzały. W obu przypadkach widzimy szanse na trafienie typów, bo liczbowo wygląda to całkiem znośnie. Ostatnie dni nie były udane, dlatego mocno liczymy na przerwanie kiepskiej serii.
Jeśli ktoś nie ma jeszcze konta w Superbet i nie skorzystał z ostatnich promocji to wciąż ma okazję, aby odebrać dodatkowe 350 złotych bonusu. Po pełnej rejestracji z kodem PEWNIACZKI należy wpłacić depozyt 50 złotych oraz zagrać 2 złote na singla ze zwycięstwem Chelsea nad Charltonem w Pucharze Anglii.
Szczegóły po kliknięciu w banner.

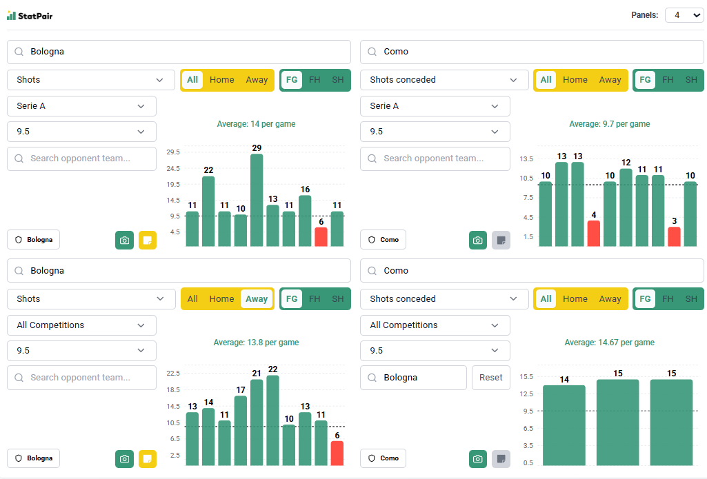
Como – Bologna (analiza, typy bukmacherskie, kursy)
We Włoszech zaczynamy od ciekawego spotkania Como z Bologną. Gospodarze są ostatnio w świetnej formie, goście wręcz przeciwnie i kursy legalnych bukmacherów faworyzujące tych pierwszych nie mogą dziwić. Zagłębiając się jednak w statystyki uznajemy, że linia strzałów Bolonii jest ustawiona zbyt nisko i próbujemy z tego skorzystać.
Czy Bolognę stać na 10 uderzeń? W całym bieżącym jej średnia meczowa jest o wiele wyższa, bo wynosi 13,2, zatem ten zespół stać na pokrycie linii 9,5. W poprzednich 10 kolejkach goście nie zrobili tego tylko w Mediolanie z Interem, co patrząc na siłę rywala jest jak najbardziej zrozumiałe. Z wyjazdami problemów nie ma, w Lidze Europy też było overowo, a przecież trzeba gonić rywali i powalczyć jeszcze o europejskie puchary.
Na ile pozwala Como? Zespół Cesca Fabregasa traci bardzo mało goli, ale nie oznacza to, że nie dopuszcza rywali do głosu. W poprzednich 10 kolejkach linii 9,5 nie pokryły tylko Cagliari i Udinese, a więc zespoły wyraźnie słabsze niż Bologna. Wiemy, że Como to solidna i dobrze dysponowana ekipa, ale akurat z tym przeciwnikiem miała w Serie A spore problemy – remis i 2 porażki oraz 14, 15 i 15 uderzeń idealnie nam tu pasuje. Teraz tak łatwo raczej nie będzie, bo Bologna jest trochę pod formą, ale 10 strzałów absolutnie jest w stanie zaliczyć.

- Nasz typ: Bologna +9,5 strzałów
- Kurs w Superbet: 1.72
Bayer Leverkusen – VfB Stuttgart (analiza, typy bukmacherskie, kursy)
Sporo obiecujemy sobie także po Stuttgarcie, który zagra na wyjeździe z Bayerem Leverkusen. Oba zespoły są w dobrej formie, a w tabeli dzielą je zaledwie 3 punkty, dlatego szanse można uznać za w miarę wyrównane. Z tego względu uważamy, że linia 11,5 strzałów gości jest lekko niedoszacowana i może być dobrą okazją.

Zaznaczamy: Bayer u siebie nie dopuszcza do dużej liczby strzałów, a w Bundeslidze wymagany wynik osiągnęły tylko drużyny Eintrachtu i Borussii M’Gladbach. Nie oznacza to jednak, że nie da rady, bo generalnie linię pokrywały zespoły słabsze, a we wszystkich rozgrywkach robiło to 7 z 10 przeciwników. Tutaj należy skupić się głównie na Stuttgarcie, który strzela bardzo dużo i regularnie dowozi takie wyniki. 10 ostatnich meczów to 8 overów, w lidze na wyjeździe tylko jeden wynik poniżej (7 pozostałych to min. 14), w całym sezonie Bundesligi średnia 15,5/mecz, generalnie maszynka do nabijania uderzeń. Uważamy, że goście powalczą i nie wystraszą się Bayeru, zatem taka linia jest jak najbardziej do pokrycia.
- Nasz typ: Stuttgart +11,5 strzałów
- Kurs w Superbet: 1.82


